费用账单
您可以在"费用"中查看资源的费用账单,以了解该资源在某个时间段的使用量和计费信息。
计费说明
- 云算力服务:包含裸金属服务器和云 GPU 服务器两种模型,当前仅支持按照包年包月计费
- 模型 API 服务:仅支持按量计费,具体价格可参见模型 API 服务页面显示相关价格
- 训推融合服务:根据不同的任务类型,可选择按照固定周期以及按量计费
- OmniBot 具身智能服务:
- 仿真服务:基于仿真平台规格配置进行计费,当前仅支持包年包月的计费方式
- 训练服务:基于使用的算力资源进行计费,支持按照固定周期和按量计费两种方式:
- 固定周期计费最小计费单位为日
- 按量计费每 5 分钟统计一次用量
- 模型服务:提供免费的模型下载服务和模型 API 服务。模型 API 服务按照 token 用量进行计费
账单上报周期
- 包年/包月计费模式的资源完成支付后,会实时上报一条账单到计费系统进行结算
- 日账单包括按量计费的产品,数据会延后一天做上报汇总
查看账单
操作步骤
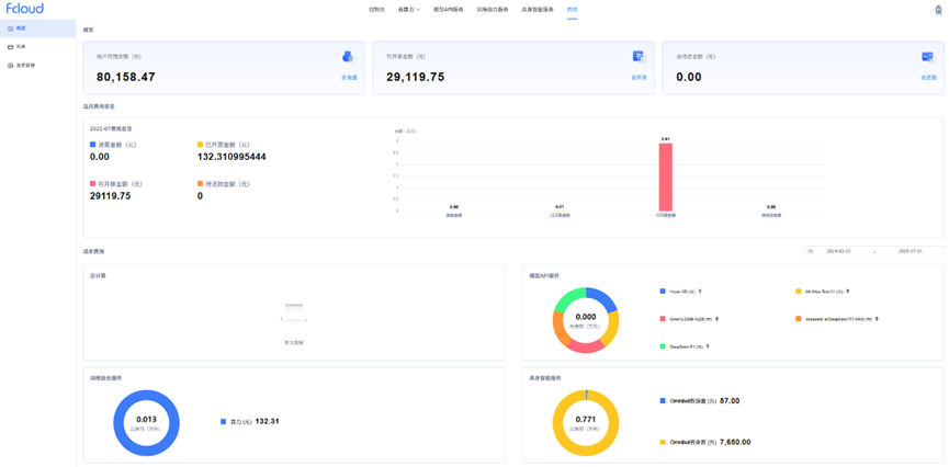
- 登录管理控制台,选择"费用",进入费用概览页面

- 费用概览页面会显示当前账户余额、可开票金额以及账单等相关数据

- 费用概览页面会显示当前账户余额、可开票金额以及账单等相关数据
- 查看账单详情
- 用户可点击左侧菜单栏的"账单",查看账单详情信息
- 账单包括日账单和月账单:
- 包年包月的产品通过月账单进行查看
- 按量计费的产品均可在日账单进行查询
账单计算公式: 用户账单总金额 = 月账单 + 查询月的日账单汇总金额
详细操作可参考用户操作手册
后付费账单
后付费的业务仅支持包年包月的云服务,需要客户线下签署合作协议,由平台完成资源分配,在次月 1 号提供账单,发送到客户邮箱。客户可通过在平台预留的邮箱查看账单信息。
同时,客户也会在控制台看到后付费账单信息,在"费用"中心的总待还金额包括后付费账单和按量计费的欠费账单金额。(说明:根据用户实际使用进行统计)

